.png)
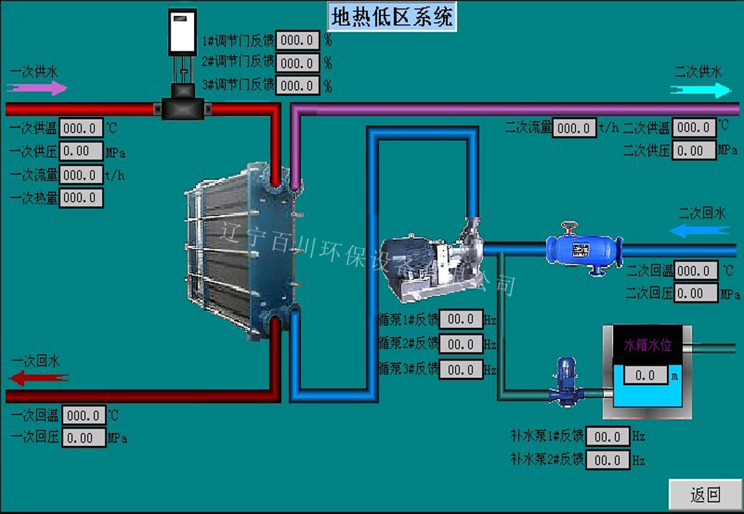
换热机组是集成了换热器、循环泵、补水泵、仪表、传感器、电气控制及阀门管路等于一体的机电化设备,并进行科学计算和优化设计,具有硬件配置精良,结构布局合理,控制系统先进,操作管理方便,节约运行费用等优点,能为不同需求的用户提供一体化的换热综合解决方案,已被广泛的应用到区域供热/制冷系统,生活热水系统,余热回收,海水淡化,工艺冷却系统等诸多领域。 换热站是整个集中供热系统中最主要的环节,它将一次侧蒸汽或高温水通过热交换器换成可以直接进入用户末端的采暖热水。换热站控制系统可以说是集中供热监控系统的核心部分,它主要包括现场控制器、传感器和执行器、远程通讯设备。换热站控制系统既可独立工作,也可以接受调度中心的监督指导。。
换热站的完全自动化无人职守控制包括如下控制内容:
一供水温度自动调节
1) 供水温度经验调节:根据室外气象温度生成供水温度调节经验曲线,通过调节一次网电动阀,实现供水温度自动调节。
2) 固定供水温度运行:直接设定要求的二次网供水温度,不管室外温度如何变化,始终保持供水温度稳定。
3) 分时段温度调节:将一天设定四个不同的时段,在前两种控制方式的基础上修正供水温度,做到最佳工况运行。
二循环泵自动调节
1) 变频定压运行:设定供水压力,自动调节变频设备保证供水压力稳定
2) 压差控制:设定二次网供回水压差,自动调节变频设备保证供水压差满足运行要求
3) 最不利压差控制:通过采集最不利端压差,保证最不利端压差满足运行要求
三补水泵自动调节
1) 变频补水定压:设定系统补压力,调节补水变频设备,保证系统回水压力稳定
2) 补水泵启停补水定压:设定系统补水压力高限和低限,当压力过高时停上补水泵,当压力过低时启动补水泵
四报警管理
1) 供水温度超高报警
2) 回水压力过低报警
3) 补水箱水位过低报警
4) 供水压力超低报警
5) 支持自由定义报警内容
五故障保护
1) 超温或循环泵全停止时,阀门自动关闭
2) 超压自动泄水
3) 水箱低水位时,补水泵自动停产
六监控参数
1)一、二次侧供、回水温度或蒸汽温度、凝结水温度
2)一、二次侧供、回水压力或蒸汽压力
3)一次侧热量或蒸汽流量
4)补水流量、补水箱液位
5)循环水泵和补水泵的启停控制及频率调节
6)电动调节阀的开度等
七控制功能
1) 供水温度自动控制:室外温度调节曲线、供水温度直接设定、分时段温度修正
2) 循环泵控制:变频定压、供回压差控制、最不利压差控制
3) 补水泵控制:变频定压、启停控制、水箱水位联锁、泄水压力控制
4) 历史数据存贮:每隔1-10分钟保存一组数据,支持长达一个采暖季的数据存储
5) 报警处理:供水温度过高、供水压力过高、回水压力过低、水箱液位过低等故障声光报警,并向上位机通讯报警